17613157222

发酵设备系列

首页 > 产品中心 > 发酵设备系列

有机肥发酵罐

生产能力:视工艺而定

所属分类:发酵设备系列

产线配置:提供成套生产线规划及方案定制,详询:17613157222 杨经理

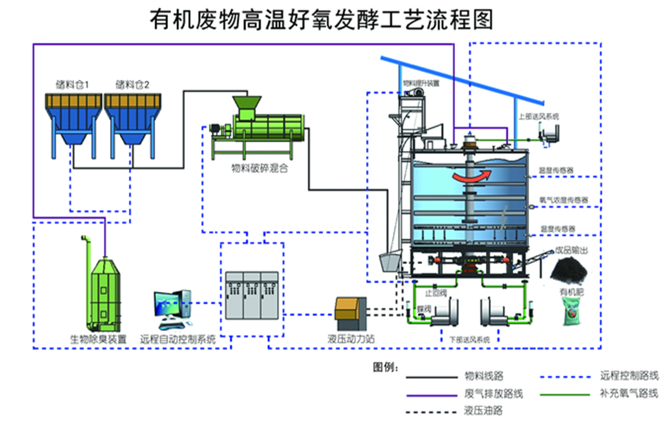
概述: 有机肥发酵罐主要是对畜禽粪便、厨余垃圾、生活污泥等废弃物进行高温好氧发酵,利用微生物的活性对废弃物中的有机质进行生物分解,使其达到无害化、稳定化、减量化、资源化利用的一体化污泥处理设备。 有机肥发酵罐的优点 高温好氧发酵,利用高温生物菌技术,能耗低,运行...
在线咨询 →
咨询电话:

13283896675

产品详情

 有机肥发酵罐主要是对畜禽粪便、厨余垃圾、生活污泥等废弃物进行高温好氧发酵,利用微生物的活性对废弃物中的有机质进行生物分解,使其达到无害化、稳定化、减量化、资源化利用的一体化污泥处理设备。

有机肥发酵罐的优点 :
(1) 高温好氧发酵,利用高温生物菌技术,能耗低,运行成本低;
(2) 设备占地面积小,自动化程度高,一人操控即可完成发酵处理过程;
(3) 通过生物除臭设备实现气体达标排放,不产生二次污染;
(4) 主体保温设计,辅助加热确保低温环境下设备正常运行。
 
技术参数 :
 

规格型号

YSFJLS-10T

YSFJLS-20T

YSFJLS-30T

设备尺寸(长*宽*高)

3.5m*2.4m*2.9m

5.5m*2.6m*3.3m

6m*2.9m*3.5m

搅拌容量

>10m³(水容量)

>20m³(水容量)

>30m³(水容量)

动力功率

5.5kw

11kw

15kw

加热系统

电加热

曝气系统

空压机曝气设备

控制系统

自动化控制系统1套

进出料系统

输送 (整机包含)

工作原理 :
(1) 将废弃物(畜禽粪便、厨余垃圾、生活污泥等)、生物质(秸秆及锯末等)以及回流物料按照一定比例混合均匀,使含水率达到设计要求60-65% 后进入立体好氧系统,通过调节原料的水分、氧气含量和温度变化,使物料进行充分的好氧发酵分解
(2) 有机肥发酵罐通过通风、充氧、搅拌等作用控制温度在55~60℃之间,达到物料发酵处理的最佳温度,在此温度时,能够使堆体中的大量病原菌和寄生虫死亡,同时利用除臭系统对排放的气体进行生物臭味,达到无害化处理的目的。    

 

相关产品

【 扫码咨询 】

【 扫码咨询 】

咨询电话:

13283896675

  • 联系人: 杨经理
  • 手机: 17613157222
  • 邮箱: 763558809@qq.com
  • 网址: http://www.yszgjx.com/
  • 地址: 河南省郑州市荥阳市310国道与荥密路交叉口西100米.